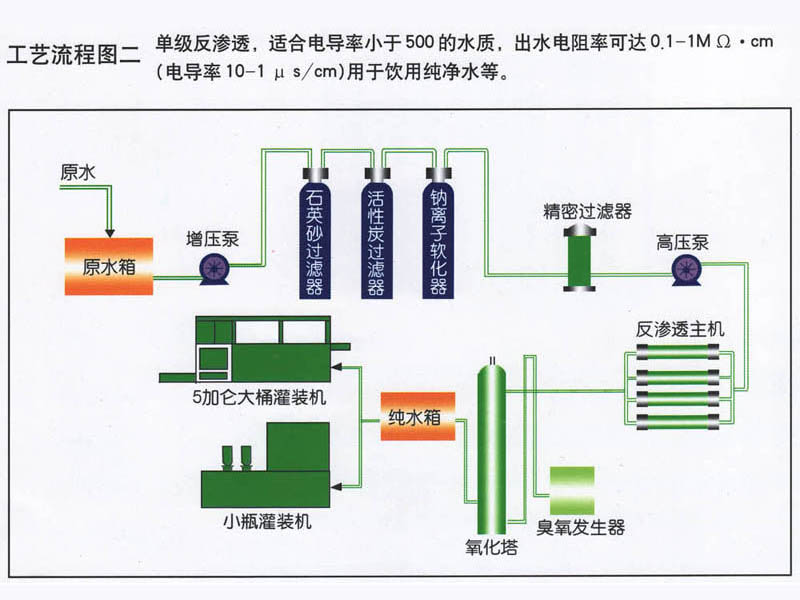
水处理工艺流程图
纯净水设备技术特点
1、反渗透是在室温条件下,采用无相变的物理方法将含盐水进行脱盐、除盐。目前,超薄复合膜元件的脱盐率可达到99.5%以上,并可同时去除水中的胶体、有机物、细菌、病毒等
2、采用进口反渗透膜,脱盐率高,使用寿命长,运行成本低廉;
3、预处理系统可以用全自动控制、半自动控制两种;
4. 采用杭州特种增压泵,耐高压、质量好、低噪音;
5、电导率仪在线水质监测控制,实时监测水质变化,保障水质。
6、全自动电控程序,还可选配触摸屏操作,使用方便;
7、切合当地水质的个性化设计,全方位满足需求。
8、设备占地面积小,需要的空间也小。
9、反渗透装置自动化程度高,运行维护和设备维护工作量很少。
10、不用大量的化学药剂和酸、碱再生处理,无化学费液排放,无环境污染。
11、反渗透可以连续运行制水,系统简单,操作方便,产品水质稳定



















